¡¾15vipÌ«Ñô¼¯ÍÅ¡¤²úÆ·¡¿»ñÓþ¡°ËÇÁÏÐÐÒµ¡®ÐÂÎïÖÖ¡¯¡±£¬Ýþ¸£ÏµÁÐвúÆ·¾¿¾¹ÓкÎ÷ÈÁ¦£¿
²»Öª²»¾õ£¬¾àÀë5ÔÂ18ÈյĽðɳ15vipÌ«Ñô¼¯ÍÅͶ²úÒÇʽôßÝþ¸£Ð²úÆ··¢²¼»á£¬ÒѾ¹ýÈ¥ÁËÒ»¸öÔ¡£
ʱ¼äËäÍù£¬È´ÄÑÑÚÊ¢»á¼ÇÒ䣺ÈÙҫʱ¿ÌÀúÀúÔÚÄ¿¡¢¼Î±ö½¨ÑÔÉùÉùÔÚ¶ú¡£
ÓÈÆäÈÃÈ˼ÇÒäÉî¿ÌµÄ£¬Êǹ«Ë¾°×¾ÆÔãÉúÎï·¢½ÍËÇÁÏ×îÐÂÁ¦×÷——Ýþ¸£Ð²úÆ·£¬»ñµÃÎÒ¹úÖªÃûÐóÄÁר¼Ò¡¢Ìì½òÊÐÅ©¿ÆÔºÐóÄÁÊÞÒ½Ñо¿ËùÔËù³¤ÍõÎĽܣ¨ÏíÊܹúÎñÔº°ä·¢Õþ¸®ÌØÊâ½òÌù£©µÄ¸ß¶ÈÔÞÓþ£º
“Ýþ¸£ÏµÁÐвúÆ·£¬ÊÇÎÒ¹úËÇÁÏÐÐÒµ‘ÐÂÎïÖÖ’£¡”
Ϊʲô˵£ºÝþ¸£²úÆ·£¬ÊÇËÇÁÏÐÐÒµ“ÐÂÎïÖÖ”£¿
ÍõÎĽܣºÈ«¹úÖªÃûÐóÄÁר¼Ò£¬Ìì½òÊÐÅ©¿ÆÔºÐóÄÁÊÞÒ½Ñо¿ËùÔËù³¤£¬ÏíÊܹúÎñÔº°ä·¢Õþ¸®ÌØÊâ½òÌù£¬ÖйúÐóÄÁÊÞҽѧ»áÀíÊ¡¢ÐÅÏ¢¼¼Êõ·Ö»á¸±Àíʳ¤¼æÃØÊ鳤£¬¹ú¼Ê¼ÒÇÝѧ»á»áÔ±£¬ÖйúËÇÁϹ¤ÒµÐ»á³£ÎñÀíÊ¡¢ÖйúÄÌҵл᳣ÎñÀíÊ¡¢È«¹úËÇÁÏÆÀÉóίԱ»áίԱ¡¢È«¹úËÇÁϱê×¼»¯¼¼ÊõίԱ»áίԱ¡£
|
“ Ϊʲô˵: Ýþ¸£²úÆ·ÊÇ“ËÇÁÏÐÐÒµ‘ÐÂÎïÖÖ’”£¿ ÕâÒª´ÓËÇÁϲúÆ··ÖÀàºÍ²úÆ·Ó¦ÓÃÁ½¸ö·½ÃæÀ´Ëµ: ÔÚËÇÁϲúÆ··ÖÀà·½Ãæ:Ýþ¸£²úÆ·ÓµÓм¯ÓªÑøÐÔÓ빦ÄÜÐÔÓÚÒ»ÌåµÄ¶àÑùÐԳɷ֣¬º¸ÇÁËÄÜÁ¿¡¢µ°°×ÖÊ¡¢Î¬ÉúËØ¡¢¿óÎïÖʺʹó¶àÊýÊʺÏ×÷ΪÌí¼Ó¼ÁµÄ¹¦Äܳɷ֣¬15vipÌ«Ñô²»Äܽ«Æä¼òµ¥»®¹éµ½ÈκÎÒ»ÖÖËÇÁÏÀà±ðÖУ¬Ïà·´£¬Ëü´òÆÆÁË´«Í³ËÇÁÏ·ÖÀàµÄ½çÏÞ£¬ÊǼæ¾ßËÇÁÏÔÁϺÍËÇÁÏÌí¼Ó¼Á¹¦ÄÜÊôÐԵŦÄÜÐÔËÇÁÏÔÁÏ¡£ ¶ø´Ó²úÆ·Ó¦Ó÷½ÃæÀ´¿´: ´óÁ¿µÄËÇιÊÔÑéÊý¾Ý³ä·Ö±íÃ÷£¬Ýþ¸£²úÆ·µÄ¶àÑùÐԳɷֺÍÓÅÒìÐÔÄÜ£¬¿ÉÒÔÂú×ã¸÷ÖÖ¶¯ÎïµÄËÇÁÏÅäÖÆÐèÇó¡£¶øÔÚ¾ßÌåµÄʹÓùý³ÌÖУ¬ÆäÓÅÒìÐÔÄÜÎÞ·¨ÓÃÏÖÓеÄÓªÑøÅ䷽ϵͳֱ½ÓÔËËãËÇÁÏÅä·½£¬¶øÊÇÐèÒªÓзḻ¾ÑéºÍרҵ֪ʶµÄ¼¼ÊõÈËÔ±½øÐÐÖ¸µ¼£¬²ÅÄÜÓúÃÕâÏî×ÊÔ´¡£ ” ——ÍõÎĽÜÀÏʦ·ÖÏíÄÚÈÝժѡ |
“ÐÂÎïÖÖ”Ö®Ãû£¬´ÓºÎ¶øÀ´£¿
Äܹ»»ñµÃÐÐÒµ×ÊÉîר¼ÒѧÕßÈç´ËÒçÃÀÖ®´Ê£¬Ýþ¸£²úÆ·¾¿¾¹ÓкιýÈËÖ®´¦£¿
Ýþ¸£ÏµÁÐÉúÎï·¢½ÍËÇÁϲúÆ·£¬ÊÇ15vipÌ«Ñô¼¯ÍŹÙÍøÑз¢ÍŶӸù¾Ý¶¯ÎïÏû»¯ÏµÍ³ÉúÀíÌØµãºÍÓªÑøÐèÇó£¬Õë¶ÔÐÔµÄɸѡ¾úÖÖ½øÐиßÃܶȷ¢½ÍÅàÑø£¬×¨Ò»ÐÔµÄø½øÐгä·Öø½â£¬ºó¾µÍθÉÔï¡¢·ÛËé°ü×°µÈ¹¤ÒÕ¼Ó¹¤¶ø³ÉµÄ¹¦ÄÜÐÔ·¢½ÍËÇÁÏ£¬ÊDZ¶ëĵÂϵÁеÄÉý¼¶²úÆ·£¬Ó¦ÓÃЧ¹û¸ü¼ÓÍ»³ö£¬¾¼ÃÐ§Òæ¸ü¸ß¡£

Ýþ¸£®ÏµÁвúƷͼ
´ÓÆä“³öÉ픣¬±ã²»ÄÑÌå»áµ½Ýþ¸£ÏµÁжÀÌØµÄ²úÆ·ÓÅÊÆ£º
ÆäÒ»¡¢ÔÁÏÓÅÊÆ£º²úÆ·Ñ¡ÓÃʳƷ¼Ó¹¤¹ý³ÌÖаéÉúµÄ¸±²úÎïΪÔÁÏ£¬¾ß±¸ÓªÑø·á¸»¡¢°²È«¡¢ÖÊÁ¿Îȶ¨µÈÌØÐÔ£»
Æä¶þ¡¢ÌØÑ¡¾úÖÖ£º²úÆ·ÌØÑ¡ÄÍËá¡¢¸ß²úø¡¢Éú³¤»îÁ¦Ç¿µÄÄð¾Æ½ÍĸµÈÓÅÖÊ·¢½Í¾úÖꣻ
ÆäÈý¡¢×¨Ò»ÐÔø£º¸ù¾ÝÔÁÏÌØÐÔ£¬ÓÃרһÐÔµÄø½øÐÐø½â¸ÄÐÔ£¬ÌáÉýËáÈܵ°°×µÈС·Ö×ÓÓªÑøÎïÖʺ¬Á¿£»
ÆäËÄ¡¢Éú²ú¹¤ÒÕ£º²úÆ·²ÉÓÃ΢µçÄÔ×Ô¶¯»¯¿ØÖƵķּ¶¹ÌÌå·¢½Í¼°Á¬ÐøµÍθÉÔïµÈרÀû¼¼Êõ¼Ó¹¤ÖƱ¸¶ø³É£¬³ä·Ö±£Ö¤¸÷ÖÖ»îÐԳɷּ°ÓÐÒæ¾úº¬Á¿¡£

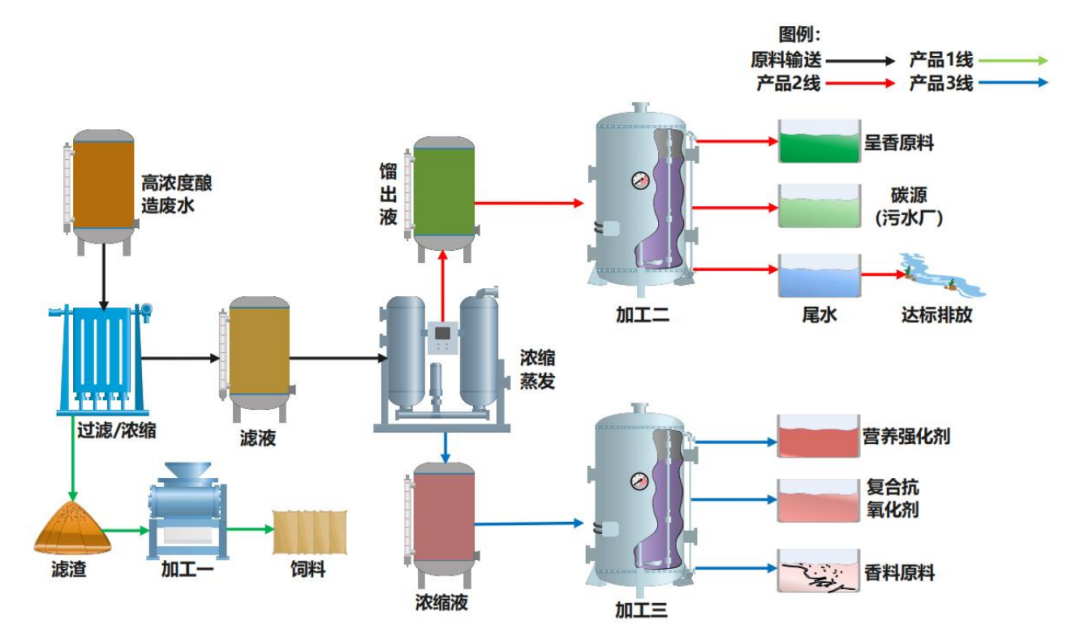
¸ßŨ¶ÈÄðÔì·ÏË®¼¼Êõ¹¤ÒÕͼ
ÓªÑø·á¸»µÄÓÅÖÊÔÁϺÍÌØÑ¡¾úÖÖ¡¢×¨Ò»ÐÔøµÈÌØÖÊ£¬Ôì¾ÍÁËÝþ¸£ÏµÁвúÆ·ËÄ´ó¹¦ÄÜÓÅÊÆ£ºÌáÉý¶¯ÎïÉú²úÐÔÄÜ£¬Ôö¼Ó¾¼ÃÐ§Òæ£»Ìá¸ßËÇÁÏÑø·ÖÏû»¯ÎüÊÕЧÂÊ£¬´Ù½øÓªÑøÎïÖÊת»¯ÀûÓã»Îȶ¨¶¯ÎﳦµÀÒæÉú¾úȺ£¬¸ÄÉÆ¶¯ÎﳦµÀ½¡¿µ»·¾³£»½µµÍ°±ÆøÅÅ·Å¡¢¸ÄÉÆÈ¦Éá»·¾³¡£
µ±È»£¬¶úÎÅδ¿ÉÐÅ£¬ÑÛ¼û·½ÎªÕæ¡£Ïà±ÈÓÚÒԳɷÖÖ¸±êΪÒÀ¾Ý¶ø½øÐеŦÄܽâÎö£¬Ýþ¸£²úÆ·ÔÚ³¤ÆÚËÇιÊÔÑéÖÐÕ¹ÏÖ³öµÄϲÈËЧ¹û£¬»òÐí¸üÄܳÉΪÍõÎĽÜÀÏʦ¿ÚÖГËÇÁÏÐÐÒµ‘ÐÂÎïÖÖ’”×îºÃµÄ×ôÖ¤¡£






